快速了解风险和修复漏洞
Tenable Security Center
采用全球首屈一指的漏洞管理解决方案(本地托管)揭示和化解网络弱点。
降低整个 IT 基础设施的风险创建该类别的解决方案会持续提高保护标准,保护企业,抵御增加企业风险的重要网络风险暴露。
Tenable Security Center 套件
Tenable Security Center 产品套件可通过自定义来满足您的需求,为您提供所需的可见性和上下文来快速了解风险和修复漏洞。
Tenable Security Center
- 本地基于风险的漏洞管理
- 通过无限制的 Nessus 扫描程序获得即时的网络可见性
- 通过高度可定制的仪表盘、报告和工作流,获得清晰、具有可操作性的数据洞察
- 使用内置的风险评分和上下文威胁情报,即时识别漏洞并进行优先级分析
- 通过可定制的配罝警报、通知和工单,加快事件响应
- 为客户集成、数据采集和数据扩充提供免费 API 访问
- 在外部攻击面上发现未知资产
Tenable Security Center Plus
- 包含 Tenable Security Center 的所有优势
- 使用资产重要性评级 (ACR) 更深入地了解您的资产及其环境
- 实时发现资产和漏洞,持续进行监控,提供最高级别可见性
- 通过实时指标和违规行为主动提醒,简化合规性报告
- 僵尸网络和命令与控制流量的实时检测
- 识别未曾发现过的资源、行为改变与所使用的新应用程序
Tenable Security Center Director
- 单一管理平台,可查看和管理跨所有 Tenable Security Center 控制台的网络
- 从一个中心位置轻松查看针对每个 Tenable Security Center 控制台的扫描
- 集中式洞察信息,便于报告和查看多控制台、扫描程序和资产的正常运行时间
- 跨多个 Tenable Security Center 控制台的集中式报告,可轻松度量您的网络安全风险
快速度量并分析安全和合规风险
Tenable Security Center 和 Tenable Security Center Plus 是 Tenable 的本地漏洞管理解决方案。Tenable Security Center 系列产品以业界先进的 Nessus 技术为基础,可用于识别、研究漏洞并对漏洞进行优先级分析,提供基于风险的安全和合规态势视图。

了解 Tenable Security Center,这是一款用于漏洞管理的先进本地解决方案。使用灵活的本地或混合部署选项掌控数据管理,同时降低企业风险。
Tenable Security Center Plus 引入了资产重要性评级 (ACR),丰富了您对资产重要性的了解程度。用所需的知识武装自己,以在缓解企业风险时做出明智的决策。


基于 Tenable Research 支持的丰富的数据和情报来源,搜索、分析上下文和响应漏洞。
利用超过 350 个预先构建的高度可定制仪表盘和报告功能,获取清晰、操作性强的数据洞见,轻松识别威胁。


针对特定受众编写不同的报告,确保刻不容缓地解决严重威胁。按需生成报告或制定定期报告,并自动分享给相应的接收人。
即时了解合规状况,维护运营合规性。对照行业标准和监管要求开展预定义检查,轻松证明合规性。


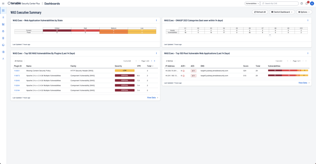
在 Tenable Security Center UI 中集成本地 Tenable Web App Scanning。使用用户友好的现代 Web 应用漏洞扫描自动扫描、评估 Web 应用程序漏洞并简化评估。
Tenable OT Security 集成功能对将企业置于风险之中的 OT 威胁提供了全面的可见性、安全性和控制性。


将自主修补功能与 Tenable 领先的漏洞覆盖面、内置优先级分析、威胁情报和实时洞察信息结合使用,缩短平均修复时间 (MTTR)。
加入 Nessus
填写表单获得专业邮件支持